This article guides through and explains the features of the analytics category in the account and station levels of revma.com
TABLE OF CONTENTS
Analytics overview
Under the account and station levels, a user will have the option to get reports through the Analytics section. The interface and some options are the same for both levels, while some other options might vary.
To get a report, you will first need to choose the period of time for which you wish this report to be generated. Under the “period” section, first choose between the ones given (if you choose “custom”, you will need to also specify the dates) and click on “get analytics”.

There are four sections under the Analytics category: “Streaming”, “Ads”, “Track reports” and “Monthly tracks”. “Track reports” and "Monthly tracks” are only available in the Station and Relay station levels.
The time-zones that the analytics are depicted on differs:
In the Account level, all the analytics reports will be depicted according to the time-zone set on the device.
In the Station level, all the analytics will be depicted according to the time-zone set in the Station’s Profile section, with the exception of the Track Reports which will follow the time-zone of the device.
For Podcast analytics, have a look here.
Some additional analytics' features include:
1. Exporting the whole report as a PNG file.

2. Filtering the reports according to “lower entities”. More specifically, under an account's reports you can filter the results according to the master or relay stations “under” that account and under a station’s reports you can filter according to the specific master station or the relay station’s “under” that master station.

Streaming
Under the Streaming category, the reports will depict results according to the sessions started from the listeners of your station(s). The first thing you will see when analytics have loaded under “Streaming”, will be 5 boxes that contain the main information.
If the time-frame chosen under period is that of a specific day, the boxes will contain this information:
- The total sessions completed
- The Total listening hours
- Total unique IPs (This metric depicts the number of IP’s that listener’s sessions came from. If 5 different sessions start from the same network, the unique IP will be 1)
- The average listening minutes per session completed
- The average sessions per hour
- The total amount of data in Gigabytes sent to the listeners

If the time-frame chosen under period is that of more than a day, the boxes will differ; they will
contain:
- The total sessions completed
- The total listening hours
- The total unique IP's (This metric depicts the number of IP’s that listener’s sessions came from. If 5 different sessions start from the same network, the unique IP will be 1)
- The average listening minutes per session completed
- The total amount of data in Gigabytes sent to the listeners

Total sessions
This graph depicts all the sessions that were completed at the chosen period. On the x-axis the time-frame (per date or per hour) is depicted and on the y-axis you can find the number of completed sessions. You can export this graph as a PNG file.

A session is recorded in the analytics reports if it is equal or longer than 20 seconds.
Average listening minutes/session
This graph depicts the average minutes that each session lasted. The x-axis represents the date or hour and the y-axis the duration in minutes. You can export this graph as a PNG file.

Gigabytes used
This graph depicts the amount of data sent to the listeners, in gigabytes. Again, the x-axis represents the time-frame (per date or per hour) and the y-axis the gigabytes. You can export this graph as a PNG file.

Device statistics
This table depicts the number of sessions, the average listening minutes and the percentage ( % ) for the time-frame chosen, according to the devices used from the listeners. As in other tables, all these statistics are sorted by default according to the number of sessions, from highest to lowest; The sorting option can also change according to preference. In the device statistics category there is also a graph, in which the x-axis represents the sessions and the y-axis the devices. There is also an option to export the table as a CSV or a PDF file and the graph as a PNG file.

Regional Statistics
In this category, there is a world map, highlighting the countries with the most sessions with the darkest colour tone. A more detailed statistics viewer according to the region, can be found on the table on the right of the map, where one can also check (apart from the sessions) the Unique IPs, the TLH (total listening hours) and the percentage ( % ) of sessions per country. You can get a more detailed view on the cities of each country by clicking on each country on the table. This table also has the option of browsing through multiple pages as well as exporting it to a CSV or PDF file.


Clicking on a highlighted country, will “zoom in” and provide a more detailed view, where you can also highlight depicted areas. To go back to full view, click on the “World Map” option at the top left. On the screenshot bellow, there is an example of clicking on the USA.

Concurrent listeners
Revma streaming service collects the listeners' metrics in regular intervals.
This "Concurrent listeners' metric represents the number of concurrent listeners of each stream at given intervals.
Under Concurrent listeners one can view the respective graph. This graph resembles the one in a station's dashboard section, but offers more detailed stats, as it is not restricted to three dates but can be expanded to as many single dates and periods as are available in the rest of the analytics.
Fetching stats for a single day, will result in the graph representing concurrent listeners being depicted in every five-minute mark of that day.
Fetching stats for a period longer than a day, will result in the graph depicting all the daily marks with the concurrent listeners peak for each day and, also, all the average daily marks with the average concurrent listeners.
This graph can be exported as a PNG file.
Concurrent listeners graph for a single day:

Concurrent listeners graph for a period:

Concurrent statistics
Under Concurrent statistics one can view a table regarding concurrent listeners stats.
Fetching stats for a single day, will result in the table representing concurrent listeners being depicted in every five-minute mark of that day.
If you click 'show hourly peak' you will get the peak of the concurrent listeners per hour (the max of the 12 fine-minute marks for every hour). If you click 'show daily peak' you will get the peak concurrent listeners per day (the max of the 1440 five-minute marks for every day).
Fetching stats for a period longer than a day, will by default result in the table depicting the average concurrent listeners per hour. The description in the table header will read "average concurrent listeners".
If you click 'show hourly peak' you will get the peak concurrent listeners per hour. If you click 'show daily peak' you will get the peak concurrent listeners per day. The description in the table header will read "peak concurrent listeners" in this case.
Clicking or unclicking the 'show hourly peak'/'show daily peak' does not change the data you see in the 'concurrent listeners' graph, only the data you see in the 'concurrent statistics' table.
If the period you select includes today (either you select today as a single day or you select a period that includes it), the latest five-minute mark will not be included or calculated in the graph or the table. For example, if you select to get today's data at 11:02 AM, the last five-minute mark you will receive will be the one of 10:55 and not the one of 11:00.
This table can be exported to a (detailed) CSV as well as a PDF file.
Concurrent statistics table for a single day:

Concurrent statistics table for a period:

Daily statistics
This category is rendered only if the time-frame of the analytics requested is longer than a day. It consists of a table showing more detailed reports for each day. By clicking on each of these dates, the table will extend in order to provide more details on each date according to each stream under an account or a station (depending on if you are under the account or station level). This table can be exported to a (detailed) CSV as well as a PDF file. The detailed CSV will also include the detailed data of every single date per stream and is only available under the account level.

Hourly statistics
This category appears if the time-frame of the analytics requested is a specific day. It consists of a table showing more detailed reports for each hour. By clicking on each of these times/hours, the table will extend in order to provide more details on each time/hour according to each stream under an account or a station (depending on if you are under the account or station level). This table can be exported to a (detailed) CSV as well as a PDF file. The detailed CSV will also include the detailed data of every single hour per stream and is only available under the account level.

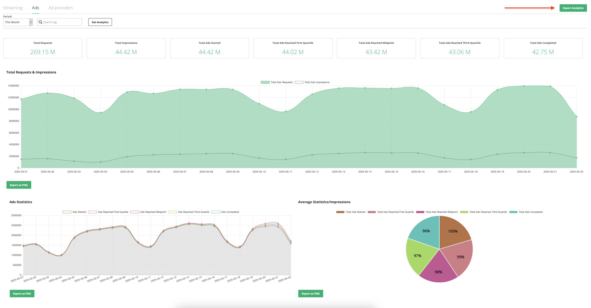
Ads
Under the Ads analytics category, the reports will depict results according to different metrics around ads. Ads are first requested from the Ad provider (i.e. Triton, Adswizz). Since an ad airs it is considered an impression. The rest of the analytics reports focus on the stages (quarterly) that an ad reached while auditioned from a listener.
First choose the period for which you wish to view the ads analytics reports and click on “Get Analytics”. The first thing you will see when the analytics have loaded, will be seven fields containing the main information:
Total Requests
Total Impressions
Total Ads Started
Total Ads Reached First Quartile
Total Ads Reached Midpoint
Total Ads Reached Third Quartile
Total Ads Completed
Placing your cursor on any of these boxes will also give you a description on what each represents.
The rest of the page is separated in more detailed sections.
Total Requests & Impressions
This graph depicts all the ad requests and ad impressions for the time frame chosen. On the x-axis you will find the time (hours or days) and on the y-axis the number of ad requests/impressions. As the Graph shows both requests and impressions, if you wish to isolate down to one of the two, you can click on the option to show/hide each feature
accordingly. You can export this graph as a PNG file.

Ads Statistics
This graph depicts how many ads started and progressed and until which point. This is defined in 5 stages. The x-axis represents the time-frame (per date or per hour) and the y-axis number of ads. As all these 5 stages are depicted in this graph, you can click on the option to show/hide each feature accordingly, to better isolate on what you are looking for each time. You can export this graph as a PNG file.

Average Statistics/Impressions
This pie chart shows the average statistics of all five stages of ads, according to the impressions made. In other words, it depicts which percentage of the impressions made (within the time-frame the report is made for) started an ad, reached an ad’s midpoint etc. You can export this chart as a PNG file.

Regional Statistics
In this category there is a world map, highlighting the countries with the most impressions & sessions with the darkest colour tone. Hovering your mouse over these countries will provide the number of the sessions and the impressions. A more detailed statistics viewer according to the region, can be found on the table on the right of the map, where one can also check, apart from the number of impressions and the sessions, the percentage ( % ) of the whole amount of impressions per country. You can get a more detailed view on the cities of each country by clicking on each country on the table. This table also has the option of browsing through multiple pages as well as exporting it to a CSV or PDF file.

Clicking on a highlighted country, will “zoom in” and provide a more detailed view, where you can also highlight depicted areas. To go back to full view, click on the “World Map” option at the top left. On the screenshot bellow, there is an example of clicking on the USA.

Daily Statistics
This category appears if the time frame of the analytics requested is longer than a day. It consists of a table showing more detailed reports for each day. By clicking on each of these dates, the table will extend in order to provide more details on each date according to each stream under an account or a station (depending on if you are under the account or station level). TThis table can be exported to a (detailed) CSV as well as a PDF file. The detailed CSV will also include the detailed data of every single date per stream and is only available under the account level.

Hourly Statistics
This category appears if the time frame of the analytics requested is a specific day. It consists of a table showing more detailed reports for each hour. By clicking on each of these times/hours, the table will extend in order to provide more details on each time/hour according to each stream under an account or a station (depending on if you are under the account or station level). This table can be exported to a (detailed) CSV as well as a PDF file. The detailed CSV will also include the detailed data of every single hour per stream and is only available under the account level.
.

Ad Providers
Under the "Ad providers" analytics tab, one can view various statistics in regards to (Vast) ad providers (i.e. Triton, Adswizz, Targetspot).
Any ad request from Revma to a provider is considered a request, Since an ad airs, it is considered an impression.
First choose the period for which you wish to view the ads analytics reports and click on “Get Analytics”.
The "Ad providers" analytics are represented in five sections containing the respective information:
Provider & Ad Type
Total Stats
Total Requests & Impressions
Ads Statistics
Daily / Hourly Statistics
As in the other Analytics tabs, "Ad providers" will also contain the option to filter the data per station as well as to export the whole report as a pdf file.

The "Ad providers" tab is only available in the account level (not available in station or relay station levels)
Provider & Ad Type
Under "Provider" & "Ad Type" sections, one will be able to toggle between different options that the stats fetched can be filtered by. These are the following:
1. Choose to filter based on a single available provider or by including all available providers. The providers that will appear here will only be the ones available in the specific account.
2. Choose to filter between Pre-Rolls only, Mid-Rolls only or by All Ad Types.

Total Stats
Under "Total Stats", one will be able to view the main information in regards to Ads stats. This information will be the same as in the Ads Analytics tab. This information is:
Total Requests
Total Impressions
Total Ads Started
Total Ads Reached First Quartile
Total Ads Reached Midpoint
Total Ads Reached Third Quartile
Total Ads Completed

Total Requests & Impressions
This graph depictst the number of requests and the number of impressions made per date or hour; per date if the analytics period is more than a day (i.e. a week) and per hour if the analytics period is a single day (i.e. yesterday). The x axis will show the hours or dates and the y axis will show the requests and/or impressions. You can toggle between viewing only the one of the two (i.e. only the impressions) by clicking on the respective box of the other at the top of the graph.
This graph can be exported as a png file.

Ads Statistics
This graph depicts how many ads started and progressed and until which point. This is defined in 5 stages. The x-axis represents the time-frame (per date or per hour) and the y-axis number of ads. As all these 5 stages are depicted in this graph, you can click on the option to show/hide each feature accordingly, to better isolate on what you are looking to view / compare each time.
This graph can be exported as a png file.

Daily / Hourly Statistics
This table provides a more detailed view of the stats for the period requested; separated hourly if the period is that of a single day and daily if the period is longer than a day. By clicking on each of these dates / hours, the table will extend in order to provide more details on each date / hour according to each stream under an account.
Under the main table, the data will appear based on the following:
Date / Hour
Ads Requests
Ads Impressions
Ads Started
Ads Reached First Quartile
Ads Reached Midpoint
Ads Reached Third Quartile
Ads Completed
Under the detailed view of a single date or hour, the data will appear based on the following:
Station name
Stream
Ads requested
Ads impressions
Ads Started
Ads Reached First Quartile
Ads Reached Midpoint
Ads Reached Third Quartile
Ads Completed
Provider
Ad Type
This table can be exported to a (detailed) CSV as well as a PDF file. The detailed CSV will also include the detailed data of every single date or hour.


When a single station has been selected in the "search stations" filter at the top of the Analytics section, the detailed view of the Daily / Hourly Statistics table will not be available.
Track reports
This category only applies when in the Station and Relay Station levels. The time the track reports are depicted on is the device's timezone.
In “Track reports” one can find a detailed report based on tracks for a specific time frame (with the limit being 14 days).
The are two options to choose from in this section, appearing under “Type”:
Track reports consist of: the track name, the artist, the time the track started and ended, as well as the duration of the Track.

Track and audience reports consist of all columns in Track reports adding Sessions, Sessions started and Sessions ended. “Sessions” represent the active sessions during the respective track, “Sessions started” represent the sessions that started during the track and “Sessions ended” represent the sessions that ended during the track. In a scenario where track “x” airs and then track “y” airs, in the track and audience reports the Sessions in “y” will equal the Sessions in “x” subtracting the Sessions completed in “x” and adding the Sessions started in “y”.
So that will be: ySessions = xSessions - xSessions completed + ySessions started
Keep in mind that track and audience reports are available for up to 2 days prior to the present date (eg. if today is the 6th of December, track and audience reports are available for up to the 4th of December)

All these sections of the table come with a search box so you can easily locate specific tracks, time frames etc. This table also contains the option to export it as a CSV or a PDF file.
Monthly Tracks
This category only applies when in the Station and Relay Station levels. The time the track reports are depicted on is the device's timezone.
In “Monthly tracks” one can find track reports for a whole month, that depict how many times a track aired for the requested month. As in “Track reports” and other tables, there is an option to export the table as a CSV or a PDF file.

Was this article helpful?
That’s Great!
Thank you for your feedback
Sorry! We couldn't be helpful
Thank you for your feedback
Feedback sent
We appreciate your effort and will try to fix the article